几十种废水处理技术工艺流程图解

发布时间:2019-03-08   来源:企事业环保


免费发布环评和验收公示,请上环保之家论坛,咨询热线15356135656

长按识别二维码进入保智



一、城市污水处理工艺流程图

(请点击图片放大后查看)


二、污水处理厂典型工艺流程图

(请点击图片放大后查看)


三、造纸污水处理工艺流程

(请点击图片放大后查看)


四、屠宰废水处理工艺流程

(请点击图片放大后查看)


五、CAST污水处理工艺

(请点击图片放大后查看)


六、酸洗磷化废水处理工艺

(请点击图片放大后查看)



七、高矿化度矿井排水深度处理新工艺流程图



八、脱硫废水处理工艺

(请点击图片放大后查看)


九、农药废水处理工艺流程图

(请点击图片放大后查看)


十、高矿化度矿井排水深度处理新工艺流程图


(请点击图片放大后查看)



十一、膜法处理石化废水处理工艺流程

(请点击图片放大后查看)



十二、生活污水处理-CASS工艺


(请点击图片放大后查看)




十三、MBR工艺处理制药废水

(请点击图片放大后查看)


十四、污水处理工艺流程图

(请点击图片放大后查看)


十五、城市污水处理工艺流程图

(请点击图片放大后查看)



十六、传统活性污泥法工艺流程图

(请点击图片放大后查看)



十七、MBFB工艺

(请点击图片放大后查看)


十八、电镀污水处理工艺流程

(请点击图片放大后查看)


十九、脱硫废水处理工艺

(请点击图片放大后查看)


二十、塑胶电镀废水处理工艺图

(请点击图片放大后查看)


二十一、炼油厂典型的废水处理工艺流程

(请点击图片放大后查看)


二十二、制糖废水处理工艺流程图

(请点击图片放大后查看)



二十三、焦化废水处理工艺流程

(请点击图片放大后查看)


二十四、高浓度氨氮废水处理工艺流程图

(请点击图片放大后查看)


二十五、cass工艺废水处理流程图

(请点击图片放大后查看)



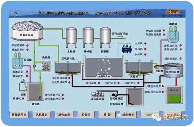
二十六、污水处理工艺流程组态图

(请点击图片放大后查看)



二十七、SBR污水处理工艺

(请点击图片放大后查看)


二十八、A2O工艺流程图

(请点击图片放大后查看)



二十九、污水处理的PLC自控系统

(请点击图片放大后查看)



三十、GW-T型整体地埋式隔油池

(请点击图片放大后查看)



三十一、电镀污水处理设备

(请点击图片放大后查看)



三十二、这是生活污水净水工艺

(请点击图片放大后查看)



三十三、生活污水处理设备与工艺

(请点击图片放大后查看)



三十四、MBR膜生物反应器工艺流程

(请点击图片放大后查看)



三十五、反硝化除磷或其他脱氮工艺

(请点击图片放大后查看)



三十六、污水处理设备污水处理工艺流程

(请点击图片放大后查看)



三十七、ET RB悬链式污水处理曝气工艺及装置

(请点击图片放大后查看)


三十八、ITT污水深度处理工艺及主要设备

(请点击图片放大后查看)


三十九、LP型一体化污水处理设备

(请点击图片放大后查看)


四十、污水处理技术工艺流程图详解

来源:化工高校等 转自化工707


长按识别以下二维码关注

不当之处,欢迎回消息告知删稿事宜,本号将尽快处理。谢谢!