43种废气处理工艺流程

发布时间:2019-03-30   来源:企事业环保


免费发布环评和验收公示,请上环保之家论坛,咨询热线15356135656

长按识别二维码进入保智

某制药厂除臭工艺流程图

2三相多介质催化氧化废气处理技术工艺流程图


3石灰浆中和、活性炭喷入、袋式除尘器的组合工艺

4酸性废气处理


5石灰石-石膏法处理硫酸尾气工艺流程

6活性焦烟气脱硫技术工艺流程示意


7电厂脱硫塔


8氧化镁法脱硫工艺


9新型垃圾焚烧双尾气处理系统


10臭气净化工艺流程框图


11复方液吸收法处理低浓度苯类有机 废气工艺 流程

12含苯废气处理工艺流程

13水浴清洗工艺(旋流板塔)加活性炭吸附工艺


14塑胶废气治理工程工艺流程图


15涂装烘干废气处理工艺


16吸附浓缩+催化燃烧组合工艺


17液体吸收塔废气处理设备工艺流程


18不含尘的有机废气处理


19 煤气处理工艺流程图


20双碱法脱硫系统-湿法脱硫工艺流程图

21湿式氧化镁脱硫系统-烟气脱硫技术


22循环流化床脱硫技术工艺流程图


23生物法处理有机废气

24回收与生铁公司烧结机旋转喷雾干燥


25供应造粒设备的烟气处理设备

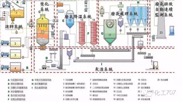
26焚烧处理配套设施


27危险废物无害化处理


28热解焚烧炉


29污泥干燥处理系统


30发电锅炉


31医疗废弃物焚烧


32城市废弃物热解气化装置


33弃物焚化余热回收锅炉


34逆流回转焚烧炉

35多晶硅尾气干法分离回收工艺流程图


36沉降、冷却工艺处理生产废气


37柴油发电机尾气处理工程技术


38漆包线废气处理方案及工艺


39深度净化装置


40有机废气治理工艺

41多效生物床有机废气治理技术


42WQ YCR有机废气催化燃烧设备


43JMR-1740 催化燃烧装置CO的去除




 来源:周福满 化工707

长按识别以下二维码关注

不当之处,欢迎回消息告知删稿事宜,本号将尽快处理。谢谢!